Parameters
| Parameter | Type | Required | Description |
|---|---|---|---|
runtime_id | string | Yes | Runtime identifier |
Response
| Field | Type | Description |
|---|---|---|
timestamp | string | Measurement timestamp |
cpu_usage | float | CPU usage percentage |
memory_usage | float | Memory used (MB) |
memory_total | float | Total memory (MB) |
disk_read | integer | Disk bytes read |
disk_write | integer | Disk bytes written |
network_rx | integer | Network bytes received |
network_tx | integer | Network bytes sent |
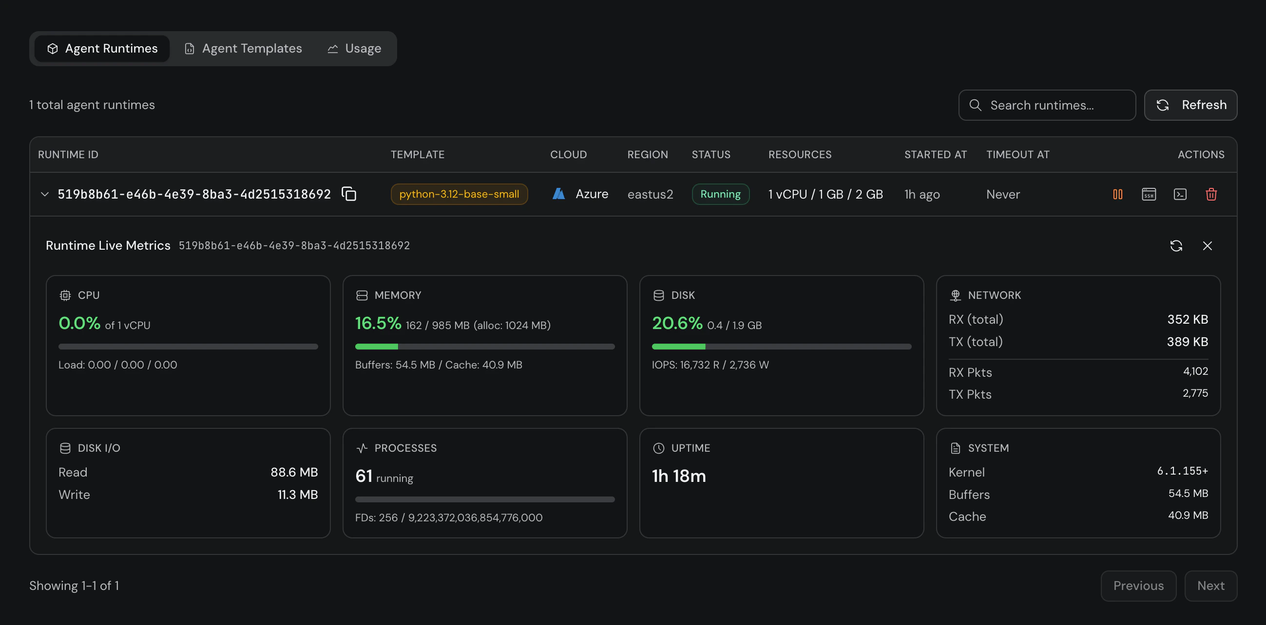
Platform Metrics
You can also view live metrics from the Gravix Layer Platform. Click the metrics icon on any running runtime to see real-time CPU, memory, disk I/O, network, processes, and uptime.

